Aplicaciones para la terminal
Volumen I

Algunas de las Aplicaciones más curiosas que tengo por aquí
speedtest-cli
La forma más sencilla de chequear la velocidad de nuestra conexión a internet, sea donde sea que estemos.
sudo apt install speedtest-cli
$ speedtest-cli
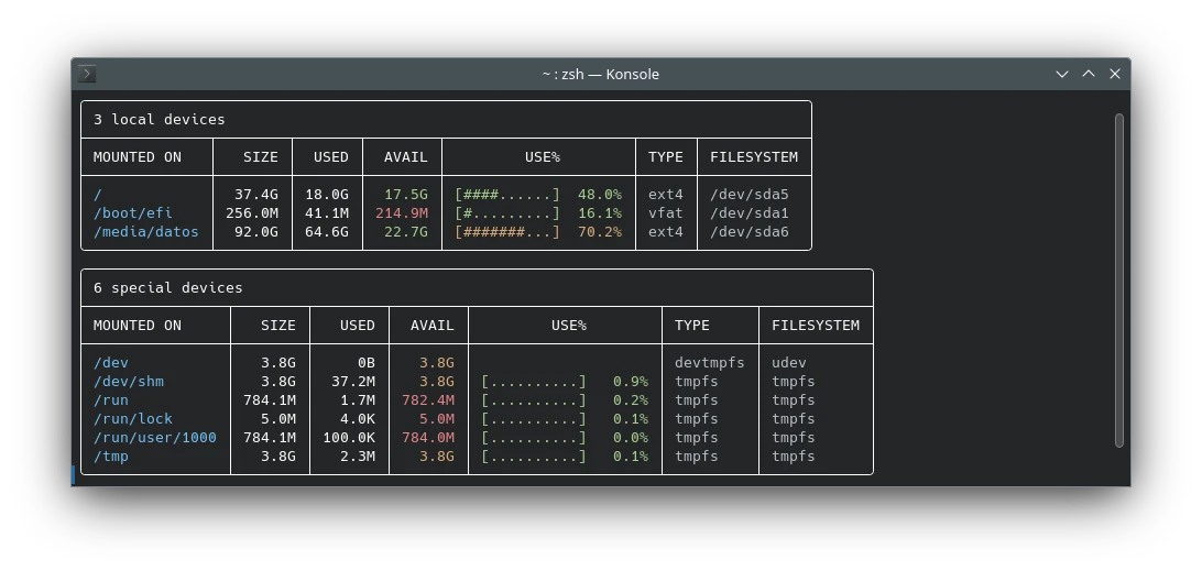
Duf
Duf: como Du pero más lindo.
sudo apt install duf
$ duf
Ncdu
Ideal para detectar donde están esos archivos que se comen todo nuestro espacio en disco.
sudo apt install ncdu
$ ncdu ncdu -x --color dark
Cowsay
La vaca que habla.
sudo apt install cowsay
$ cowsay [el texto va aquí]
Figlet
Unos banners muy retros.
sudo apt install figlet
$ figlet [el texto va aquí]
Neofetch
Nos da información del sistema y tema en la terminal. Ideal para capturas de pantalla de escritorio.
sudo apt install neofetch
$ neofetch
Wttr
La forma correcta de chequear el tiempo.
curl https://wttr.in/posadas
o simplemente
curl https://wttr.in
o para la fase lunar
https://wttr.in/:help
Aquí una pequeña lista de diferentes opciones útiles.
Espero que te haya gustado. Ya estoy trabajando en el “Volumen II”.
Suscríbete en Spotify, iVoox, Google Podcast o en Apple Podcast.